AI-powered governance intelligence for top-tier clients.
Confidential consulting. No case studies. No disclosures. Only results.
Our clients demand absolute discretion. We work with organizations where reputation, strategic advantage, and confidentiality are paramount. Every engagement is protected by strict NDA - we never reveal client names, project scope, or outcomes.
Proprietary AI infrastructure built for sovereign-grade intelligence work.

Real-time global conflict, energy & mission intelligence

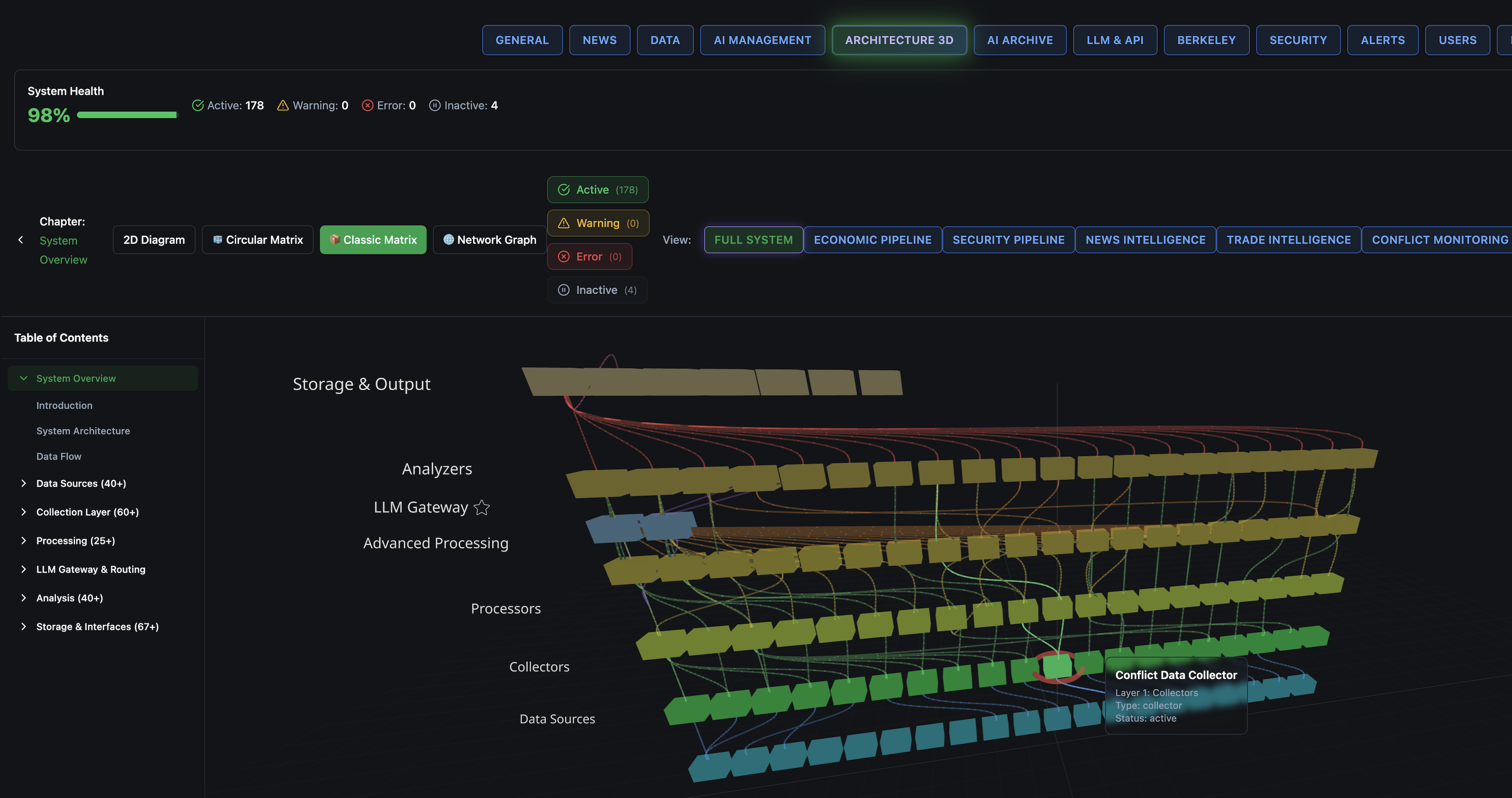
178 active nodes · 98% system health

Live data-flow graph across collection layers

60+ government APIs, news feeds & databases

Classification-aware briefing & archiving system

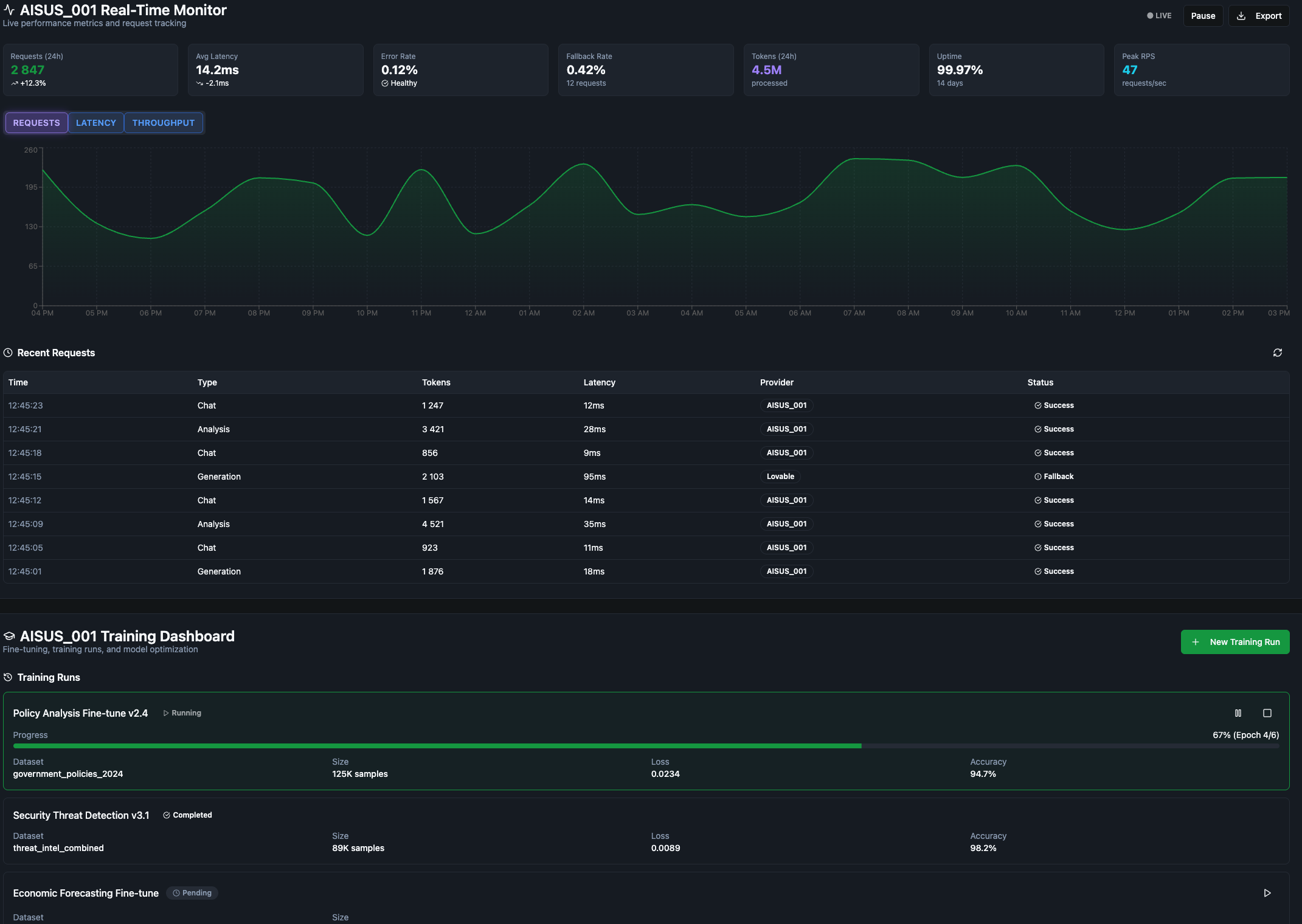
AISUS_001 · 94.7% accuracy · 99.97% uptime
AIGOV exists to serve decision-makers who operate beyond the reach of conventional advisory structures. We provide intelligence where it matters most - and where it cannot be disclosed.
Every state, institution, and fund has the right to AI-powered intelligence that serves their interests - not a platform's agenda. We build sovereign systems.
Our work is not about faster decisions - it is about better ones. We synthesize intelligence to reduce strategic error at the highest levels.
The value of intelligence is inversely proportional to its exposure. We operate under absolute discretion and enforce it structurally.
The most critical work is never announced. We measure success in outcomes, not in press releases or case studies.
Three core domains of AI-powered advisory. Each engagement is bespoke, confidential, and designed for clients who cannot afford conventional solutions.
Real-time analysis of power shifts, treaty dynamics, sanctions regimes, and covert influence operations. Delivered as structured briefings, scenario models, and decision matrices - formatted for heads of state and sovereign fund leadership.
Design and deployment of sovereign AI frameworks that operate independently of commercial platforms, foreign cloud infrastructure, and third-party data exposure. Full-stack: from policy design to local model deployment.
Transforming raw intelligence into irreversible strategic advantage. We integrate multi-source data pipelines, AI analysis layers, and human expert synthesis into decision-support systems built around the specific context of each client.
Every engagement is scoped individually. No off-the-shelf packages.
8 project-laboratories in DEVELOPMENT. Zero public disclosures. The following represents the type of work - not the actual clients or details. All identifying information has been redacted by design.
A partial view of our operational AI platform - geopolitical monitoring, real-time data fusion, and decision intelligence in motion. Questions? Get in touch with us.
All initial inquiries are evaluated for fit. We work with a small number of clients at any time. Discretion is mutual from the first message.
This form is encrypted. We do not use this data for any purpose other than evaluating and responding to your inquiry. All submissions are treated as confidential from receipt.